如何仿真 PCB設計
如何仿真 PCB設計
每個 PCB 都需要經過一定程度的評估,然后才能投入大批量生產。設計通常會在制造和組裝過程中進行電氣測試,但有一些機械和電氣行為的特殊領域,一旦電路板組裝完成,就很難在測試過程中量化。無需測試設計的每個方面,PCB仿真工具可用于在生產前計算電路板中的電氣行為。
為什么要使用 PCB仿真工具而不是測試一切?通常情況下,如果不構建專門的測試板和夾具,就很難測試某些電氣特性。對于某些設計人員來說,設計的某些方面太昂貴而無法進行測試。例如,在高速傳輸線路中全面測量信號行為所需的儀器成本可能高達 250,000 美元或更多。仿真工具允許設計人員計算他們可能需要在設計中測量的相同信號行為,并且通常在實際設置中使用直接來自 PCB布局的數據。在本概述中,我們將探討在 PCB設計軟件內部和外部應用程序中構建和運行 PCB仿真所涉及的一些重要點。
前端仿真與評估
PCB仿真始于設計項目的原理圖捕獲階段,其中 SPICE 仿真用作PCB設計的一部分。SPICE 仿真對于評估系統級電氣行為很重要,但作為設計過程的一部分,它們對于電路優化也很有用。帶有內置 SPICE 仿真包的原理圖捕獲軟件可以幫助您在執行評估電氣行為所需的一些基本仿真時保持高效。
用于前端工程和仿真的 SPICE 包旨在執行一組特定的分析:
直流掃描,其中輸入直流電壓掃描一系列值,并監視其他節點的電壓和電流。
瞬態分析,或時域混合信號模擬;這是基本的時域模擬
AC 掃描或頻率掃描,其中 AC 信號的頻率隨時間變化
參數掃描,其中一組特定的組件參數在一系列值中掃描
零極點分析,其中穩定性條件和瞬態振蕩頻率可以在單個圖形中可視化
一些帶有集成 SPICE 引擎的原理圖捕獲程序可用于更高級的仿真,例如噪聲分析和熱分析。
大多數設計人員可能熟悉使用 SPICE 來分析基本線性或非線性電路,但它們也可用于檢查實際組件,只要該組件有可用的 SPICE 子電路模型。可以根據組件輸入的輸入-輸出關系和邏輯條件為組件定制 SPICE 模型。這些模型可能由組件制造商提供,以便設計人員可以正確模擬組件與其他電路元件的行為。
SPICE 仿真可用于設計過程的多個階段,以驗證重要電路中的電氣行為。設置 SPICE 仿真后,它可以在設計過程的不同階段多次運行。完成 SPICE 模擬后,數據可以顯示在圖表中,以供進一步檢查和分析。在此階段通常可以識別可能導致信號完整性問題的電氣行為,從而提供在繼續進行 PCB布局之前修改設計的機會。

這些開關轉換器的 SPICE 仿真結果顯示了在非連續導通模式下運行時存在毛刺。
雖然 SPICE 最常用于原理圖捕獲期間的前端仿真,但其他前端仿真工具(如 IBIS 模型和 Multisim 模型)也可用于仿真電路、組件甚至整個系統。初始設計完成并評估后,可以將其轉移到新的 PCB布局中并進一步評估。
PCB疊層設計中的阻抗計算
一旦創建、模擬和評估了一組初始原理圖,就可以為裸板創建疊層并確定阻抗。需要準確確定 PCB 疊層中高速網絡的阻抗,準確度通常大于 95%。此處的目標是采用您建議的疊層并使用它來確定確保互連具有所需目標阻抗所需的走線寬度。雖然有一些公式可用于確定所需寬度的走線尺寸,但這些公式可能不準確,并且需要更復雜的仿真來確定不同信號層上的單端走線和差分對的阻抗。
高級 PCB 疊層計算器將使用邊界元方法計算或方法矩計算來確定特定頻率下走線的阻抗。這些數值計算使確定特定阻抗所需走線寬度的過程自動化;大多數計算器強制您使用 IPC-2141 中的過時公式,或者它們要求您手動迭代走線寬度值,直到您碰巧達到目標阻抗值。

可以使用內置于最佳 PCB 層堆棧編輯器實用程序中的數值技術來計算走線寬度。
您的疊加編輯器需要使用一些重要參數來確定高頻阻抗:
銅粗糙度:此參數特定于制造工藝,它將有效增加走線中的趨膚效應阻抗。
介電色散:該參數告訴您光速和損耗在 PCB 基板中的變化情況。
PCB設計工具中最好的 PCB 阻抗計算器實用程序將包括這些影響,以便可以非常準確地確定阻抗。一旦確定了具有目標阻抗(通常為 50 歐姆)的特定網絡所需的走線寬度,就可以將其設置為 PCB 布線實用程序中的設計規則。
PCB布局和布線期間的模擬
一旦完成組件放置并準備好布線設計,如果在布局階段未評估設計,則可能會出現信號完整性問題。盡管您可能會遵循最佳布線實踐,但布局決定或布線決定仍有可能導致一些未預料到的信號完整性問題。這些潛在問題需要在布線階段而不是在設計完成時識別和糾正。等到設計完成才運行信號完整性仿真會產生需要執行大量重新布線的風險,但這可以通過在 PCB布局中進行一些基于設計規則的簡單仿真來避免。
最好的 PCB布局和布線軟件將包括一個信號完整性引擎,允許您在布線時檢查信號中的過沖和下沖,而不是在設計結束時使用更高級的場解算器。這很重要,因為實際布局的許多方面都會影響信號行為,即寄生效應和無端接,無法在 SPICE 仿真中量化。最好的布線工具允許您將信號完整性要求定義為布線工具的一部分,并且您的設計軟件可以在您創建 PCB布局時自動檢查一致性。

信號完整性模擬可用于在路由階段識別組上不需要的毛刺(過沖/下沖)。
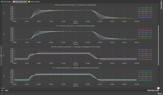
在布局階段要在 PCB仿真中檢查的其他一些重要仿真指標是反射和串擾。這兩者都可以使用 PCB 編輯器中的輕量級 2D 求解器進行評估,結果可以在時域中的圖形上進行可視化。這些功能非常適合快速識別關鍵網絡上的干擾(串擾模擬)或快速確定互連中的端接需求。也出現在 PCB布局仿真中的 SPICE 的一項重要功能是能夠使用參數掃描來迭代可能的終端值。這些結果可以顯示在一系列重疊曲線上以進行比較。

仿真結果顯示了各種終端電阻如何影響高速信號的上升時間、延遲、過沖和下沖。
在清理設計并確保信號行為滿足性能指標后,應執行布局后仿真以識別 PCB布局中的系統級設計缺陷。
布局后模擬
一旦 PCB布局完成,就可以使用布局后模擬再次驗證設計。這些模擬在完成的 PCB布局內運行,以確保完成的設計與原始評估指標相匹配。這可以像重新運行之前在布局和布線中使用的一組模擬一樣簡單,而額外的模擬可用于量化潛在的熱和直流電源問題。完全評估設計可能需要其他布局后模擬,但這些可以通過場求解器應用程序解決(見下文)。
在布局后評估的一些重要指標是信號完整性指標,如果您使用正確的 PCB設計軟件,這些指標會編碼在您的設計規則和布線工具中。作為最終設計規則檢查的一部分,可以最后一次掃描設計以確保在完成布局的最后沖刺期間不會產生信號完整性問題(特別是過沖/下沖)。還應使用關鍵網絡進行波形仿真,以確保設計在阻抗控制網絡上具有低串擾和最小反射。
應在完成的 PCB布局中執行的一項簡單但重要的仿真是設計 PDN 中的直流電源完整性分析。直流電源完整性側重于確保在整個設計中提供無電阻損耗的電源。過多的電阻損耗會導致高散熱,因此可以針對注意到高電流密度和電壓降的設計區域進行更改。典型的解決方案是增加更多的銅,要么加厚銅箔,要么增加多邊形和走線的寬度。

PCB布局的直流電源完整性結果。
上圖中顯示的熱圖顯示了電路板上電源網絡中的電流密度分布。這些網絡承載不同級別的電流密度,高電流區域可能表示布局中可能產生高熱量的區域。在將設計送交最終評估和驗收之前,可能需要修改這些區域。這種類型的模擬和其他類型的模擬允許在 PCB布局中快速識別和修復任何這些遺留問題。
更高級的 PCB 模擬
上面概述的模擬任務都可以在您的 PCB設計軟件中進行。這些任務都涉及確保設計可以在完成之前最大程度地進行評估和認證。目標是確保在提交設計以供簽核之前發現任何錯誤,尤其是在將設計投入生產之前。
盡管在生產前完全模擬設計是理想的,但設計中的某些點取決于整個系統的構造,并且在設計完成之前無法模擬它們。一些最突出的例子包括電源完整性、EMI/EMC、機械可靠性和熱管理。這些設計性能領域需要使用稱為場求解器的更高級應用程序進行模擬,該應用程序可以求解控制這些物理現象的微分方程。在復雜系統中,多個物理現象相互關聯,需要作為多物理場問題一起模擬。先進的 PCB設計軟件將包括允許將設計導入這些更先進的仿真應用程序的實用程序,以便可以評估和量化系統級物理現象。
可以使用場解算器應用程序運行的一些重要模擬包括:
整個 PCB布局中的寄生提取
考慮寄生效應的網絡參數模擬
近場和遠場 EMI 仿真
PCB布局中的熱量產生和傳輸,包括進入外殼
CFD 模擬計算和可視化整個 PCB 及其外殼的氣流
針對特定組件和互連的機械振動和疲勞模擬。

示例電熱聯合仿真結果。這些熱圖顯示了在 DC 操作期間 PCB 中的溫度和電流密度如何收斂到穩定狀態。
最好的場解算器應用程序將使用您可以從 PCB設計工具導出的 PCB布局的真實模型。
豐樂壹博專業PCB設計、PCB Layout、PCBA一站式生產。
每個 PCB 都需要經過一定程度的評估,然后才能投入大批量生產。設計通常會在制造和組裝過程中進行電氣測試,但有一些機械和電氣行為的特殊領域,一旦電路板組裝完成,就很難在測試過程中量化。無需測試設計的每個方面,PCB仿真工具可用于在生產前計算電路板中的電氣行為。
為什么要使用 PCB仿真工具而不是測試一切?通常情況下,如果不構建專門的測試板和夾具,就很難測試某些電氣特性。對于某些設計人員來說,設計的某些方面太昂貴而無法進行測試。例如,在高速傳輸線路中全面測量信號行為所需的儀器成本可能高達 250,000 美元或更多。仿真工具允許設計人員計算他們可能需要在設計中測量的相同信號行為,并且通常在實際設置中使用直接來自 PCB布局的數據。在本概述中,我們將探討在 PCB設計軟件內部和外部應用程序中構建和運行 PCB仿真所涉及的一些重要點。
前端仿真與評估
PCB仿真始于設計項目的原理圖捕獲階段,其中 SPICE 仿真用作PCB設計的一部分。SPICE 仿真對于評估系統級電氣行為很重要,但作為設計過程的一部分,它們對于電路優化也很有用。帶有內置 SPICE 仿真包的原理圖捕獲軟件可以幫助您在執行評估電氣行為所需的一些基本仿真時保持高效。
用于前端工程和仿真的 SPICE 包旨在執行一組特定的分析:
直流掃描,其中輸入直流電壓掃描一系列值,并監視其他節點的電壓和電流。
瞬態分析,或時域混合信號模擬;這是基本的時域模擬
AC 掃描或頻率掃描,其中 AC 信號的頻率隨時間變化
參數掃描,其中一組特定的組件參數在一系列值中掃描
零極點分析,其中穩定性條件和瞬態振蕩頻率可以在單個圖形中可視化
一些帶有集成 SPICE 引擎的原理圖捕獲程序可用于更高級的仿真,例如噪聲分析和熱分析。
大多數設計人員可能熟悉使用 SPICE 來分析基本線性或非線性電路,但它們也可用于檢查實際組件,只要該組件有可用的 SPICE 子電路模型。可以根據組件輸入的輸入-輸出關系和邏輯條件為組件定制 SPICE 模型。這些模型可能由組件制造商提供,以便設計人員可以正確模擬組件與其他電路元件的行為。
SPICE 仿真可用于設計過程的多個階段,以驗證重要電路中的電氣行為。設置 SPICE 仿真后,它可以在設計過程的不同階段多次運行。完成 SPICE 模擬后,數據可以顯示在圖表中,以供進一步檢查和分析。在此階段通常可以識別可能導致信號完整性問題的電氣行為,從而提供在繼續進行 PCB布局之前修改設計的機會。

這些開關轉換器的 SPICE 仿真結果顯示了在非連續導通模式下運行時存在毛刺。
雖然 SPICE 最常用于原理圖捕獲期間的前端仿真,但其他前端仿真工具(如 IBIS 模型和 Multisim 模型)也可用于仿真電路、組件甚至整個系統。初始設計完成并評估后,可以將其轉移到新的 PCB布局中并進一步評估。
PCB疊層設計中的阻抗計算
一旦創建、模擬和評估了一組初始原理圖,就可以為裸板創建疊層并確定阻抗。需要準確確定 PCB 疊層中高速網絡的阻抗,準確度通常大于 95%。此處的目標是采用您建議的疊層并使用它來確定確保互連具有所需目標阻抗所需的走線寬度。雖然有一些公式可用于確定所需寬度的走線尺寸,但這些公式可能不準確,并且需要更復雜的仿真來確定不同信號層上的單端走線和差分對的阻抗。
高級 PCB 疊層計算器將使用邊界元方法計算或方法矩計算來確定特定頻率下走線的阻抗。這些數值計算使確定特定阻抗所需走線寬度的過程自動化;大多數計算器強制您使用 IPC-2141 中的過時公式,或者它們要求您手動迭代走線寬度值,直到您碰巧達到目標阻抗值。

可以使用內置于最佳 PCB 層堆棧編輯器實用程序中的數值技術來計算走線寬度。
您的疊加編輯器需要使用一些重要參數來確定高頻阻抗:
銅粗糙度:此參數特定于制造工藝,它將有效增加走線中的趨膚效應阻抗。
介電色散:該參數告訴您光速和損耗在 PCB 基板中的變化情況。
PCB設計工具中最好的 PCB 阻抗計算器實用程序將包括這些影響,以便可以非常準確地確定阻抗。一旦確定了具有目標阻抗(通常為 50 歐姆)的特定網絡所需的走線寬度,就可以將其設置為 PCB 布線實用程序中的設計規則。
PCB布局和布線期間的模擬
一旦完成組件放置并準備好布線設計,如果在布局階段未評估設計,則可能會出現信號完整性問題。盡管您可能會遵循最佳布線實踐,但布局決定或布線決定仍有可能導致一些未預料到的信號完整性問題。這些潛在問題需要在布線階段而不是在設計完成時識別和糾正。等到設計完成才運行信號完整性仿真會產生需要執行大量重新布線的風險,但這可以通過在 PCB布局中進行一些基于設計規則的簡單仿真來避免。
最好的 PCB布局和布線軟件將包括一個信號完整性引擎,允許您在布線時檢查信號中的過沖和下沖,而不是在設計結束時使用更高級的場解算器。這很重要,因為實際布局的許多方面都會影響信號行為,即寄生效應和無端接,無法在 SPICE 仿真中量化。最好的布線工具允許您將信號完整性要求定義為布線工具的一部分,并且您的設計軟件可以在您創建 PCB布局時自動檢查一致性。

信號完整性模擬可用于在路由階段識別組上不需要的毛刺(過沖/下沖)。
在布局階段要在 PCB仿真中檢查的其他一些重要仿真指標是反射和串擾。這兩者都可以使用 PCB 編輯器中的輕量級 2D 求解器進行評估,結果可以在時域中的圖形上進行可視化。這些功能非常適合快速識別關鍵網絡上的干擾(串擾模擬)或快速確定互連中的端接需求。也出現在 PCB布局仿真中的 SPICE 的一項重要功能是能夠使用參數掃描來迭代可能的終端值。這些結果可以顯示在一系列重疊曲線上以進行比較。

仿真結果顯示了各種終端電阻如何影響高速信號的上升時間、延遲、過沖和下沖。
在清理設計并確保信號行為滿足性能指標后,應執行布局后仿真以識別 PCB布局中的系統級設計缺陷。
布局后模擬
一旦 PCB布局完成,就可以使用布局后模擬再次驗證設計。這些模擬在完成的 PCB布局內運行,以確保完成的設計與原始評估指標相匹配。這可以像重新運行之前在布局和布線中使用的一組模擬一樣簡單,而額外的模擬可用于量化潛在的熱和直流電源問題。完全評估設計可能需要其他布局后模擬,但這些可以通過場求解器應用程序解決(見下文)。
在布局后評估的一些重要指標是信號完整性指標,如果您使用正確的 PCB設計軟件,這些指標會編碼在您的設計規則和布線工具中。作為最終設計規則檢查的一部分,可以最后一次掃描設計以確保在完成布局的最后沖刺期間不會產生信號完整性問題(特別是過沖/下沖)。還應使用關鍵網絡進行波形仿真,以確保設計在阻抗控制網絡上具有低串擾和最小反射。
應在完成的 PCB布局中執行的一項簡單但重要的仿真是設計 PDN 中的直流電源完整性分析。直流電源完整性側重于確保在整個設計中提供無電阻損耗的電源。過多的電阻損耗會導致高散熱,因此可以針對注意到高電流密度和電壓降的設計區域進行更改。典型的解決方案是增加更多的銅,要么加厚銅箔,要么增加多邊形和走線的寬度。

PCB布局的直流電源完整性結果。
上圖中顯示的熱圖顯示了電路板上電源網絡中的電流密度分布。這些網絡承載不同級別的電流密度,高電流區域可能表示布局中可能產生高熱量的區域。在將設計送交最終評估和驗收之前,可能需要修改這些區域。這種類型的模擬和其他類型的模擬允許在 PCB布局中快速識別和修復任何這些遺留問題。
更高級的 PCB 模擬
上面概述的模擬任務都可以在您的 PCB設計軟件中進行。這些任務都涉及確保設計可以在完成之前最大程度地進行評估和認證。目標是確保在提交設計以供簽核之前發現任何錯誤,尤其是在將設計投入生產之前。
盡管在生產前完全模擬設計是理想的,但設計中的某些點取決于整個系統的構造,并且在設計完成之前無法模擬它們。一些最突出的例子包括電源完整性、EMI/EMC、機械可靠性和熱管理。這些設計性能領域需要使用稱為場求解器的更高級應用程序進行模擬,該應用程序可以求解控制這些物理現象的微分方程。在復雜系統中,多個物理現象相互關聯,需要作為多物理場問題一起模擬。先進的 PCB設計軟件將包括允許將設計導入這些更先進的仿真應用程序的實用程序,以便可以評估和量化系統級物理現象。
可以使用場解算器應用程序運行的一些重要模擬包括:
整個 PCB布局中的寄生提取
考慮寄生效應的網絡參數模擬
近場和遠場 EMI 仿真
PCB布局中的熱量產生和傳輸,包括進入外殼
CFD 模擬計算和可視化整個 PCB 及其外殼的氣流
針對特定組件和互連的機械振動和疲勞模擬。

示例電熱聯合仿真結果。這些熱圖顯示了在 DC 操作期間 PCB 中的溫度和電流密度如何收斂到穩定狀態。
最好的場解算器應用程序將使用您可以從 PCB設計工具導出的 PCB布局的真實模型。
豐樂壹博專業PCB設計、PCB Layout、PCBA一站式生產。
標簽:PCB設計
上一新聞:處理高速PCB設計中的串擾
下一新聞:醫療級PCB設計和制造的最新趨勢